2025年8月: PrefectではじめるPythonワークフロー・フレームワーク(kadowaki)¶
門脇(@satoru_kadowaki)です。 2025年8月の「Python Monthly Topics」は、データパイプラインやワークフロー、ETLで利用されるワークフロー・フレームワーク「Prefect」について紹介します。 [1]
ワークフロー・フレームワークとは何か¶
データを扱う現場では、定期的に実行する処理が必ず存在します。 たとえば、指定した時間やタイミングでデータを集計したり、データがアップロードされたら自動でデータベースに反映したりするなど、一定のルールに基づいて処理を行うことがよくあります。
こうした処理は、最初はローカルでのスクリプト実行やLinuxであればCronジョブで十分に運用できます。 また、AWSなどのクラウド基盤を利用している人は、Lambdaのようなイベント駆動による実行環境を作成して運用する事例も多いのではないかと思います。
しかし、シンプルな処理ではそれで十分でも、業務が成長し処理が複雑化すると次のような問題が起こることがあります。
実行タイミングや順序が分かりにくく、全体を把握しづらい
実行時のログが分散してしまい実行履歴がわかりにくい、失敗時の原因特定が困難
再実行に手間がかかる(途中から再開できず、全部やり直しなど)
処理の依存関係が複雑(前の処理が終わらないと次に進めないなど)
このような背景から、 複数の処理を順序や依存関係に従って自動で実行・管理するための仕組み としてワークフロー・フレームワークがあります。 ワークフロー・フレームワークは、機械学習などのパイプラインや定期バッチ処理など、「繰り返し発生する処理」に利用されることが多く、以下のような特徴があります。
処理の可視化:ワークフロー全体をグラフやダッシュボードで見える化
失敗時の自動再実行:条件に応じて再試行や失敗時の処理を定義(エラー通知など)
依存関係の管理:処理の順序を定義し、自動的に実行順を調整
スケジューリング:特定の時刻やイベントで自動実行
従来のCronでスクリプトを実行する運用と大きく違うのは、ただ動かすだけでなく、「何が、いつ、どこまで進んだか」を記録し、必要に応じて再開できるという点です。 さらに、設定をファイルで定義・管理し、処理の進捗をWeb UIから可視化する機能もあります。
Pythonで利用できる代表的なワークフロー・フレームワーク¶
Pythonで利用可能なワークフロー・フレームワークは多数あり、筆者が知っているだけでも軽量なものから大規模なものまで10種類以上あります。 本記事ですべてを紹介することはできませんが、参考までに主要なワークフロー・フレームワークについて簡単にまとめておきます。
Airflow - airflow.apache.org
DAG(有向非巡回グラフ)ベースでワークフローを定義
実績豊富でプラグインが多く、UIも充実
インフラ構築が重く、学習コストは高め
Luigi - luigi.readthedocs.io
軽量でシンプル、依存タスク管理に特化
バッチ処理など小規模な用途に向いており、導入も容易
UIが弱く、中〜大規模化には不向き
Prefect - prefect.io
「Airflowをモダンに作り直した」フレームワーク
Pythonコードで直感的に書け、柔軟で開発者体験が良い
SaaS版の Prefect Cloud もあり、クラウドでの運用が容易
Dagster - dagster.io
型安全やデータ品質を強く意識した設計
Web UIが優秀で、開発から運用までを統合的にサポート
機械学習やデータパイプラインと相性が良い
単純なバッチ処理にはややオーバースペック
Kedro - kedro.org
データサイエンスや機械学習向けに特化したフレームワーク
プロジェクトテンプレートを備え、データサイエンスに必要な再現性を高められる
汎用性は低く、データサイエンス以外では使いづらい
restate - restate.dev
Pythonだけでなく複数言語に対応したイベント駆動型フレームワーク
ステートフルなタスク管理を前提とし、耐障害性に強い
APIとして組み込める柔軟さを持つ
Pythonでよく使用されるワークフロー・フレームワークとしてはAirflowが有名ですが、本記事ではAirflowの次世代版とも言われ、開発者フレンドリーでシンプルに始められる「Prefect」を紹介します。
Prefectとは¶
Prefectは、近年注目を集めているPython製のワークフロー・フレームワークです。 シンプルなコード記述から始められ、複雑な処理の管理や自動化までを一貫してサポートします。
主な特徴としては次のような点が挙げられます。
Pythonコードで記述可能 — デコレータを使ってタスクやフローを定義できる
UIによる可視化と監視 — OSS版やクラウド版のダッシュボードで実行状況を確認できる
ローカルからクラウドへの移行が容易 — 開発環境で試したものをそのまま本番運用に適用可能
動的なワークフロー構築 — 条件分岐やフローの動的生成にも柔軟に対応
「ローカルで書いて試し、必要に応じてクラウドに載せる」という流れを自然に実現できるのが、Prefectの大きな魅力です。 なお、本記事ではクラウド移行には触れませんが、Prefectは主要なクラウドサービスとの連係機能を持ち、専用のマネージドサービス「Prefect Cloud」も提供されています。 興味のある方は以下のドキュメントも参考にしてください。
Prefectのコアコンセプト¶
実際にPrefectでワークフローを動かしてみる前に、Prefectの主要なコンセプトを理解しておくと、全体像がより分かりやすくなります。 Prefectで使用される主な用語について簡単に説明します。 より詳しく知りたい方は、以下の公式ドキュメントにも目を通してみてください。
Prefect 3 main documentation site
用語 |
説明 |
|---|---|
Task |
1つの関数(同期/非同期)やクラスなどで作成した実際の処理 |
Flow |
Taskを組み合わせて処理全体の流れ(ワークフロー)を定義する |
Deployment |
Flowを実際に動かすための設定。いつ、どこで実行するかを定義する |
Work Pool |
動的な実行環境を設定/管理するための仕組み |
Variable |
実行時にTaskやFlowから参照できるパラメータ(値)を管理する機能 |
Block |
接続情報や認証情報などのシークレットを管理する機能 |
Automation |
条件に応じた自動アクションを設定できる仕組み(Flow失敗時のSlack通知など) |
Event |
Prefect内で発生したイベントなどを時系列に記録したもの(Web UIではEvent Feedメニュー部分) |
Concurrency |
同時実行数を制御する仕組み。システム全体またはTaskごとに指定可能 |
Prefectのインストールとサーバーの起動¶
それでは実際にPrefectをインストールして試してみましょう。 執筆時点でのバージョンと筆者の利用環境は以下のとおりです。
Python仮想環境: uv 0.8.12
Pythonバージョン: 3.13.7
Prefect: 3.4.13
Prefectの開発はかなり活発に行われており、執筆時点でもマイナーバージョンが上がっています。 また、Prefectのバージョンについては2系も開発が続いていますが、本記事ではバージョン3系を使用しています。
Prefectのインストールはpipコマンドでインストールするだけです。
$ uv pip install -U prefect # Pythonのvenvを使用する場合は `pip install`
Prefect Serverの起動¶
続いてPrefect Serverを以下のコマンドで起動します。
$ prefect server start
___ ___ ___ ___ ___ ___ _____
| _ \ _ \ __| __| __/ __|_ _|
| _/ / _|| _|| _| (__ | |
|_| |_|_\___|_| |___\___| |_|
Configure Prefect to communicate with the server with:
prefect config set PREFECT_API_URL=http://127.0.0.1:4200/api
View the API reference documentation at http://127.0.0.1:4200/docs
Check out the dashboard at http://127.0.0.1:4200
Prefect Serverは、ワークフローの実行状況を管理・可視化するためのバックエンドです。
prefect server start を実行すると、内部的にAPIサーバーやデータベース [2]、Web UIなどが起動します。
起動後にブラウザから http://127.0.0.1:4200 にアクセスするとWeb UIを利用できます。
Web UIではワークフローの一覧や実行結果、スケジュールの状態を確認することができます。
実際にアクセスしてみると以下のような画面が表示されます。 (初回アクセス時には「Join the Prefect Community」としてSlackへの登録画面が表示されることがあります。 「Skip」で登録を省略できますが、興味のある方は登録してコミュニティに参加してみてください)
Prefect Server Web UIの初期画面¶
Prefectでモダンなワークフローを体験¶
それでは実際に簡単なスクリプトを使用してPrefectによるワークフローを試してみましょう。 前述のとおり、Prefectでは各種クラウドサービスとも連係できますが、本記事ではローカルで起動したPrefect Serverを利用して基本的な流れを体験します。
ローカルで簡単なFlowを作る¶
ここでは簡単なサンプルとして以下の2つのTask(以下、タスクと言う)を用意し、それらを組み合わせてFlow(以下、フローと言う)を実行してみます。
文字列を整形するタスク
文字列を逆順にして出力するタスク
タスクとフローの定義はとても簡単で、@task と @flow デコレータを使うだけで簡単に定義できます。
from prefect import task, flow
# 文字列を整形するタスク
@task
def get_title(text: str) -> str:
return text.strip().title()
# 文字列を逆順にして出力するタスク
@task
def hello(title_text: str):
reversed_text = title_text[::-1]
print(f"Hello, {title_text}! (reversed: {reversed_text})")
# フローを定義する
@flow
def hello_flow():
# 実行する順番にタスクを呼び出す
title_text = get_title(" prefect flow ")
hello(title_text)
if __name__ == "__main__":
hello_flow()
動作確認のため、スクリプトを実行してみましょう。
$ python3.13 hello_flow.py
01:56:42.664 | INFO | Flow run 'spectacular-goose' - Beginning flow run 'spectacular-goose' for flow 'hello-flow'
01:56:42.665 | INFO | Flow run 'spectacular-goose' - View at http://127.0.0.1:4200/runs/flow-run/f8b520bc-a6a6-4ae0-af9c-d5465ec4b082
01:56:42.695 | INFO | Task run 'get_title-340' - Finished in state Completed()
Hello, Prefect Flow! (reversed: wolF tceferP)
01:56:42.719 | INFO | Task run 'hello-6b0' - Finished in state Completed()
01:56:42.733 | INFO | Flow run 'spectacular-goose' - Finished in state Completed()
出力内容をみると、最初に spectacular-goose というフローの実行ごとにPrefectが自動的に生成した名前がつけられています。
その後、フロー名やログを確認できるURLと合わせて、各タスクの実行ステータスや実行結果 (Hello, Prefect Flow! (reversed: wolF tceferP)) が表示されており、
最終行には Flow run 'spectacular-goose' - Finished in state Completed() と表示されてフローが正常終了していることが確認できます。
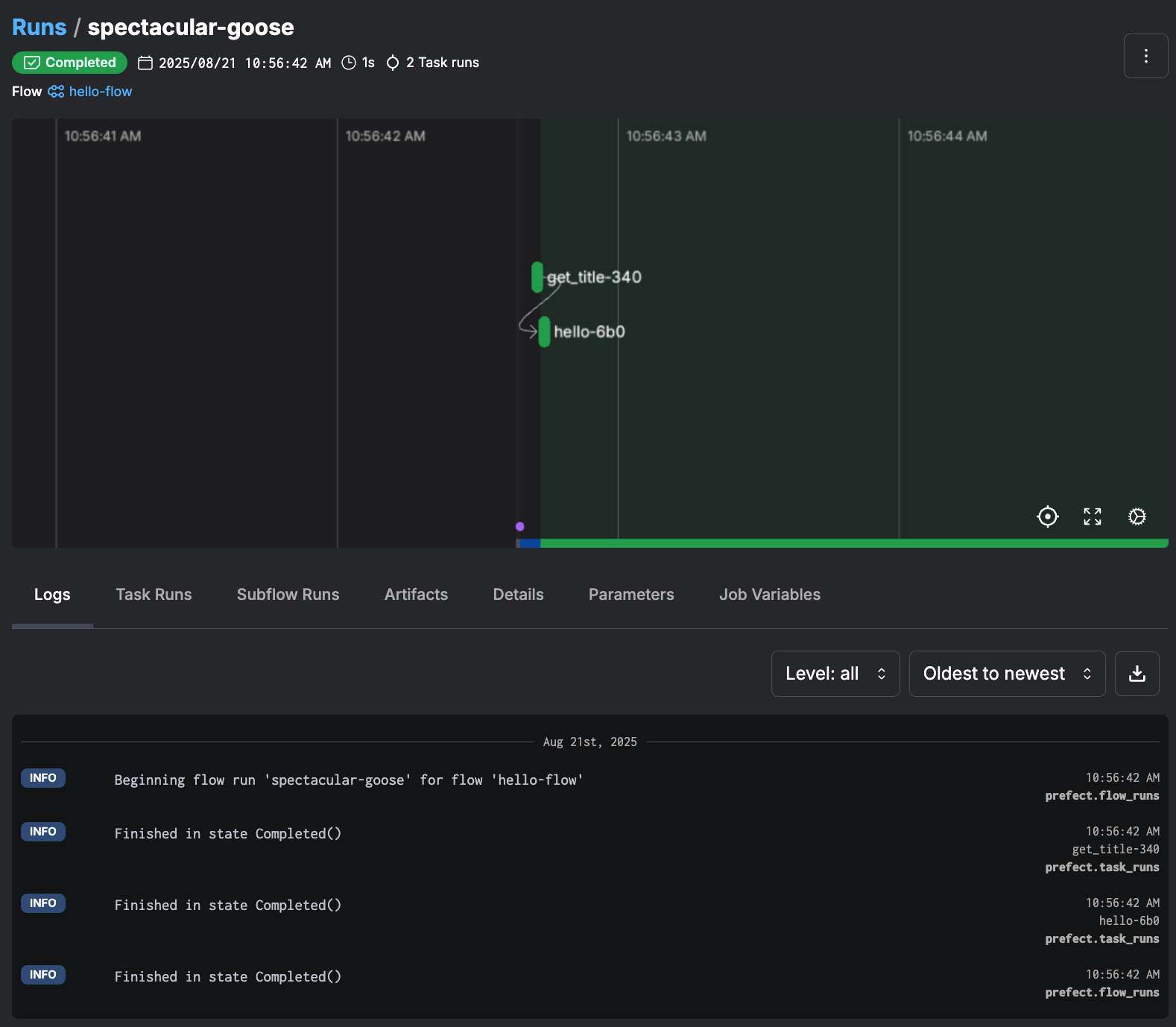
実行結果はWeb UIにもこの時点で反映されています。
出力されたURL http://127.0.0.1:4200/runs/flow-run/f8b52...(省略) にアクセスしてみてください。
以下のようなタスクの実行経過やログが確認できるはずです。
Web UI上の実行結果確認¶
たったこれだけでWeb UIと連携したワークフローが作成できるなんて、とても便利ですね!
ただ、1つ気になることがあります。
文字列出力に使用したprint関数はコマンドライン上の出力には表示されていますが、Web UIには表示されていません。
print関数は、Pythonの標準出力に送られるのみで、Prefectのログシステムには送られないようです。
Prefectでフローの実行ログを残すには、以下のように専用の get_run_logger() 関数を使用してロガーを取得し、そのロガーを使って出力します。
get_run_logger() 関数は、並列や分散実行されたタスクのログもフロー単位にまとめてくれるなどのメリットもあるため、最初に覚えておくとよいです。
from prefect import get_run_logger
# 文字列を出力するタスク(ロガーを利用)
@task
def hello(title_text: str):
logger = get_run_logger()
reversed_text = title_text[::-1]
logger.info((f"Hello, {title_text}! (reversed: {reversed_text})"))
Deploymentを定義¶
ローカル実行でフローを確認したら、次のステップは「Deployment(以下、デプロイメントと言う)」を作成することです。 デプロイメントは「このフローを、いつ・どこで・どのように実行するか」を管理する仕組みです。
デプロイメントを作成するには以下のようにします。
最初に prefect init コマンドで「レシピ」と呼ばれる雛形を選んでプロジェクトを初期化します。
レシピを選ぶと、デプロイやビルドに必要な手順が書かれたprefect.yamlが生成され、以降はこのYAMLを元にデプロイを管理できます。
出力画面は内容を一部割愛しています。
選択項目のリストからは local を選択して、ローカル環境でそのまま動作確認させるための設定をしていきます。
$ prefect init # プロジェクトの直下で初期化(prefect.yaml ができる)
? Would you like to initialize your deployment configuration with a recipe? [Use arrows to move; enter to select; n to select none]
┏━━━━┳━━━━━━━━━━━━━━┳━━━━━━━━━━━━━━━━━━━━━━━━━━━━━━━━━━━━━━━━━━━━━━━━━━━━━━━━━━━━━━━━━━━━━━━━━━━━━━━━━━━━━━━━━━━━━━━┓
┃ ┃ Name ┃ Description ┃
┡━━━━╇━━━━━━━━━━━━━━╇━━━━━━━━━━━━━━━━━━━━━━━━━━━━━━━━━━━━━━━━━━━━━━━━━━━━━━━━━━━━━━━━━━━━━━━━━━━━━━━━━━━━━━━━━━━━━━━┩
│ │ git │ Store code within git repository │
│ │ docker │ Store code within a custom docker image alongside its runtime environment │
│ │ s3 │ Store code within an S3 bucket │
│ > │ local │ Store code on a local filesystem │
│ │ │ No, I'll use the default deployment configuration. │
└────┴──────────────┴───────────────────────────────────────────────────────────────────────────────────────────────┘
Created project in /...(省略).../source/2025/202508 with the following new files:
.prefectignore
prefect.yaml
出力されたprefect.yamlを以下のように編集します(変更部分には行コメントを追記しています。主な変更はdeployment部分です)。
name: 'Python Monthly Topics August' # ← プロジェクト名を任意に変更
prefect-version: 3.4.13
build: null
push: null
pull:
- prefect.deployments.steps.set_working_directory:
directory: /...(省略).../source/2025/202508
deployments:
- name: "hello_flow" # ← デプロイメント名を任意に設定
version: null
tags: []
description: null
schedules:
- cron: "0 14 * * *" # ← JST 9時に実行するスケジュールを追加
slug: "tokyo-9am" # ← スケジュールを識別する一意な名前
timezone: "Asia/Tokyo" # ← タイムゾーン(JSTで設定)
active: true # ← スケジュールが有効
- cron: "0 12 * * *" # ← UTC 正午のスケジュールを追加(無効化)
slug: "utc-noon"
timezone: "UTC" # ← タイムゾーン(UTCで設定)
active: false # ← スケジュールが無効
flow_name: "hello_flow" # ← フロー名
entrypoint: hello_flow_1.py:hello_flow # ← 実行ファイルと関数名を指定
parameters: {}
work_pool: # ← 実際のワークプールに合わせて設定する(今回は割愛)
name: null
work_queue_name: null
job_variables: {}
デプロイメントの登録は、 prefect deploy コマンドで行います。
引数に --name hello_flow のようにフロー名を指定するだけですが、このコマンド実行時に prefect.yaml が読み取られ、指定したフローがサーバに登録されます。
実行すると、対話モードでWork Pools(実行環境)の作成確認があります。
現状はWork Poolが無い状態ですので、新規作成のため y を入力し、ここでは実行環境をローカルのサブプロセス実行とする process を指定します(画面の出力内容は一部割愛しています)。
最後に Work pool name: の入力を促されるので適宜入力(今回は hellow_flow_pool) します。
$ prefect deploy --name hello_flow
? Looks like you don't have any work pools this flow can be deployed to. Would you like to create one? [y/n] (y): y
? What infrastructure type would you like to use for your new work pool? [Use arrows to move; enter to select]
┏━━━━┳━━━━━━━━━━━━━━━━━━━━━━━━━━┳━━━━━━━━━━━━━━━━━━━━━━━━━━━━━━━━━━━━━━━━━━━━━━━━━━━━━━━━━━━━━━━━━━━━━━━━━━━━━━━━━━━━━━━━━━━━━━━━━━━━━━━━━━━━━━━━━━━━━━━━━━━━━━━┓
┃ ┃ Type ┃ Description ┃
┡━━━━╇━━━━━━━━━━━━━━━━━━━━━━━━━━╇━━━━━━━━━━━━━━━━━━━━━━━━━━━━━━━━━━━━━━━━━━━━━━━━━━━━━━━━━━━━━━━━━━━━━━━━━━━━━━━━━━━━━━━━━━━━━━━━━━━━━━━━━━━━━━━━━━━━━━━━━━━━━━━┩
│ > │ process │ Execute flow runs as subprocesses on a worker. Works well for local execution when first getting started. │
├────┼──────────────────────────┼───────────────────────────────────────────────────────────────────────────────────────────────────────────────────────────────┤
│ │ docker │ Execute flow runs within Docker containers. (省略) │
├────┼──────────────────────────┼───────────────────────────────────────────────────────────────────────────────────────────────────────────────────────────────┤
│ │ kubernetes │ Execute flow runs within jobs scheduled on a Kubernetes cluster. Requires a Kubernetes cluster. │
└────┴──────────────────────────┴───────────────────────────────────────────────────────────────────────────────────────────────────────────────────────────────┘
? Work pool name: hello_flow_pool
Your work pool 'hello_flow_pool' has been created!
╭───────────────────────────────────────────────────────────────────────────────────────────────────────────────────────────────────────────────────────────────╮
│ Deployment 'hello-flow/hello_flow' successfully created with id '5e07e9a9-6b1f-438d-b37d-6933194bf43f'. │
╰───────────────────────────────────────────────────────────────────────────────────────────────────────────────────────────────────────────────────────────────╯
View Deployment in UI: http://127.0.0.1:4200/deployments/deployment/5e07e9a9-6b1f-438d-b37d-6933194bf43f
To execute flow runs from these deployments, start a worker in a separate terminal that pulls work from the None work pool:
$ prefect worker start --pool None
To schedule a run for this deployment, use the following command:
$ prefect deployment run 'hello-flow/hello_flow'
ここで1つ注意点があります。
Prefectのフロー名は内部的にスラッグ化 (slugify) されます。
このため、アンダースコアが自動的にハイフンに変換され、出力結果からもわかるようにフロー名 hello_flow は hello-flow に変更されていることがわかります。
実際に作成されたデプロイメントの状態をWeb UIから確認してみると、以下のスクリーンショットように作成されていることがわかります。
Web UI上のデプロイメント画面¶
Web UIからもわかるように、指定したフローがprefect.yamlの設定内容に従ってスケジュールされています。 また、画面右上には手動で実行するための「Run」ボタンが配置されており、スケジュールの有効/無効を切り替えることもできます。
続いてWork Poolsも見てみます。 すでにフローがデフォルトで3回分「Scheduled」として登録されていることがわかります。 [3]
しかし、Work Poolsの状態としては Not Ready になっており、このままでは実行環境がない状態であることがうかがえます。
Web UI上のWork Pools画面¶
実行環境であるWork Poolを起動するには、Web UI上に表示されている prefect worker start --pool "hello_flow_pool" を実行する必要があります。
このコマンドの実行によってProcessWorkerが起動し、Work Poolsが Ready 状態になります。
$ prefect worker start --pool "hello_flow_pool"
Discovered type 'process' for work pool 'hello_flow_pool'.
Worker 'ProcessWorker ecb4a774-f753-4cb3-a97a-2be4a9790c9e' started!
Work Pools がReady状態になったことで、ようやくフローを実行できる準備がすべて整いました。 試しにデプロイメント画面から「Run」ボタンで実行してみると、フローが実行されて完了したことを確認できます。 また、筆者の環境ではスケジュールされた時間でも自動的にタスクが実行されることを確認できました。
フローが成功したときの画面¶
ここで改めて、全体の流れを確認してみましょう。 Prefect の実行は以下のような流れで進みます。
Prefectでスクリプトが実行されるまでの流れ¶
前述の「Work Poolが Ready 状態」とは、実行プロセス(Worker)が待機状態になったことを意味し、この時点でフローが実際に実行できるようになります。
それぞれの役割を整理すると以下のようになります。
Task/Flowで実行する処理をPythonで定義
Deploymentで「いつ・どこで」Flowを実行するかを設定
Prefect ServerがDeploymentに基づいてFlowスケジュールを生成
実行要求をプールしておく環境(Work Pool)で待機/監視/実行
実行プロセス(Worker)でスクリプトの結果をPrefectサーバに返す
ここまで見てきたように、Prefectはほんの数行のPythonコードから始めることができ、Web UIによる実行管理やスケジュール実行まで、ひととおりをあっという間に体験することができました。 最初のセットアップさえ済ませてしまえば、従来のCronや単純なスクリプト実行よりもはるかに「管理しやすいワークフロー環境」を作ることができます。
まとめ¶
今回は、Pythonで利用できるワークフロー・フレームワークの概要と、その中でも開発者フレンドリーで人気があるPrefectを紹介しました。 ワークフロー・フレームワークを使用することで、単なるスクリプト実行環境を統合的な環境へとレベルアップすることができます。
まずは簡単なタスクをつないでフローを作成し、UIで可視化・管理できる便利さを試してみてください。 今回の記事では、さらなる詳細には踏み込みませんでしたが、より複雑なシナリオやクラウド環境への移行もPrefectならスムーズに対応できます。 ローカル実行では自分のPC上にWork Poolを立ち上げていましたが、これを外部のサーバやクラウド基盤上に配置するだけで、同じフローをそのままクラウド上で実行できるようになります。
みなさんも普段使っているちょっとしたスクリプトで、ぜひPrefectを試してみてください。 また、Pythonでは、その他のワークフロー・フレームワークも多彩でそれぞれ特化された機能を持つものがありますので、色々試して最適な実行環境を見つけてみてください。